Skip to main content

LoopDNS资讯播报

LoopDNS 综合资讯---简洁,及时,快速,准确


频道: @DNSPODT

电报讨论组: @LoopDNS

撤稿流程: https://t.me/loopdns/107752
  1. 郭明錤 (Ming-Chi Kuo) (Twitter)

    我的理解是,台積電對產能擴張一直非常謹慎,除非在短期內產業趨勢急劇反轉,否則要看到顯著砍單並非易事 (低至中個位數的變化都算合理範圍,沒人能那麼精準預估未來需求)。去年AI/Nvidia市場氣氛最熱時,Nvidia曾提出樂觀要求,希望台積電每個月CoWoS產能能擴張到10萬片,被台積電拒絕了。

    順帶一提,以此為例,如果上述Nvidia的樂觀要求流出被外人知道 (實務上,客戶常常在市場氣氛熱絡時提出擴產要求),可能就會有部分市場參與者,以此流出訊息樂觀估算台積電產能或Nvidia的訂單,並成為市場傳言的素材。
  2. 李东生:建议下调灵活就业人员社保统筹基金缴费费率

    据贝壳财经,2025年全国两会代表李东生表示,随着平台经济、共享经济等新业态的快速发展,我国灵活就业群体规模持续扩大。建议下调灵活就业人员社保统筹基金缴费费率,减轻缴费负担。建立灵活就业人员社保缴纳动态调整机制,提供月度变更缴费档次的机会。全面取消灵活就业人员部分险种的社保参保限制,统一全国参保条件和标准。
  3. 越南改革重磅举措:宣布幼儿园至高中学费全免

    越共中央政治局 2 月 28 日召开会议,总结评估中央有关党政机构精简和提高运作效率的第 18 号决议执行情况,一致同意在 2025 年进一步迅速贯彻落实决议精神。
    在听取政府关于精简机构期间和之后财政收支平衡情况的报告后,中央政治局决定免除全国从幼儿园到高中学生的所有学费(适用于公立教育机构)。实施时间从 2025~2026 新学年开始(2025 年 9 月)。
    中央政治局责成政府党委指导教育培训部、财政部和有关部门及地方配合落实该决议。

    来源:软餐
  4. 蜜雪冰城的唯一一轮融资:被选择的幸运

    三年前,在消费市场狂热追逐流量之时,投资人们大概不会想到,笑到最后的玩家,会是从供应链上抠利润、一杯赚几毛钱、壁垒与规模能同时扩张的“雪王”。

    曾有年龄相仿的创业者问张红甫,是怎样开出来几千家店?为什么第一年只开出来十来家店?张红甫告诉他们,“你太幸运了,我们前十年才开出来一家店。”

    某种程度上,蜜雪冰城的故事站在了整个创投市场的对立面:不依靠融资扩大规模,不依赖流量推高销售额。如今的辉煌,又恰恰在证明了消费行业的本质:最极致的供应链与满足消费者的产品。

    from finance.sina.com.cn
  5. LoopDNS资讯播报
    财长贝森特:墨西哥将跟进美国 对中国收相同关税 路透报导称,墨西哥高级官员本周与川普内阁成员会面进行贸易谈判。川普总统提出的对墨西哥和加拿大进口产品征收的25%关税将于3月4日生效,同时对中国进口产品征收10%的额外关税。 据彭博资讯日前报导,商务部长卢特尼克曾在2月20日在华府会晤墨西哥代表团时,认为墨国应对中国进口商品征收关税,以换取免除被美国对墨国输美商品全面课征关税。贝森特如今释出的消息似乎显示,卢特尼克对墨西哥的施压似乎已经奏效。 来源:世界新闻网
    消息人士:中国正在研究反制措施 坚决抵制美国再次加税

    可靠消息人士透露,中国正在研究拟定相关反制措施,可能包括关税和一系列非关税措施,来应对美国以芬太尼为由再次威胁对中国商品加征10%的关税。其中,对原产于美国的农食产品加征关税大概率会被列入到反制措施当中。
    上述人士还透露说,如果美方坚持再次单边加征关税,并正式公布相关措施,中方将坚决进行强有力的反制。

    来源:环球网
  6. 台湾《经济日报》今日援引知情人士消息报道称,鸿海将独家承接美国“星际之门”计划(The Stargate Project)的AI服务器代工订单,最快本月官宣。
    业内人士指出,鸿海近期频繁在美国布局制造业务,正是为了承接“星际之门”这一巨额订单。目前,鸿海不仅手握四大美国云计算服务提供商(CSP)的订单,还已成为苹果的美国制造合作伙伴。

    source
  7. LoopDNS资讯播报
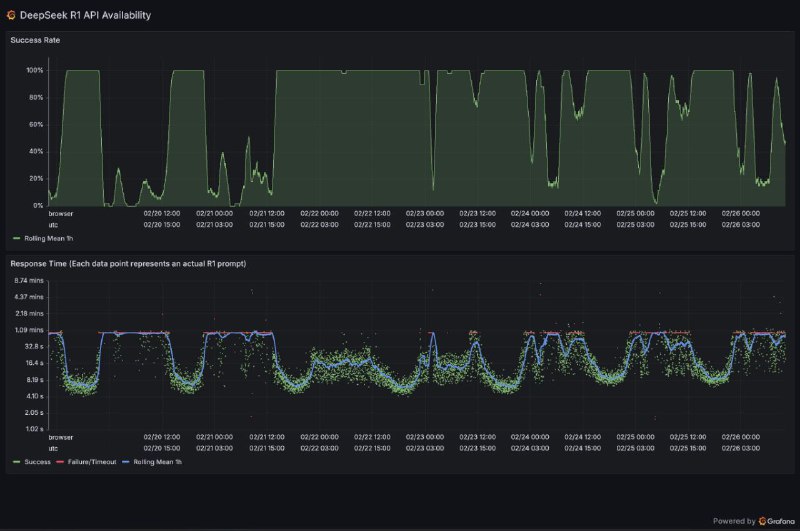
    DeepSeek开源周第六天: 深度求索(DeepSeek)最新公开的推理系统技术文档显示,其千亿参数大模型DeepSeek-V3/R1通过创新的跨节点专家并行(Expert Parallelism,EP)架构,实现了高达545%的理论成本利润率。该系统采用EP32至EP144动态并行策略,在预填充阶段通过4节点32路冗余专家部署,解码阶段扩展至18节点144路并行,配合独创的"双微批次"计算-通信重叠技术,成功将通信延迟隐藏在计算流程中。值得注意的是,系统通过三级负载均衡机制(预填充/解码/专家计算)…
    DeepSeek日赚346万元引商业争议 潞晨科技暂停合作后CEO删文致歉

    国内AI公司DeepSeek近日披露其V3/R1推理系统理论日利润高达346万元人民币,引发行业对AI服务商业化的激烈讨论。根据DeepSeek技术文档,该系统通过极致优化GPU使用效率,在2月28日实现545%的成本利润率。然而,合作方潞晨科技随即宣布暂停DeepSeek API服务,其CEO尤洋公开质疑中国MaaS(模型即服务)模式可持续性,称"用户越多亏损越大",并指责DeepSeek成本核算存在误导。
    面对争议,DeepSeek强调其API定价"不亏本",CEO梁文锋称"定价基于成本核算,不追求暴利"。技术团队解释称,通过创新的大规模跨节点专家并行技术(EP),实现了GPU利用率与推理速度的双重突破。硅基流动创始人袁进辉则认为,DeepSeek架构独特导致多数供应商难以复现其效率优势。
    事件出现戏剧性转折:尤洋3月1日删除所有质疑内容,在社交平台公开致歉,承认对DeepSeek技术团队的误判。目前DeepSeek维持开源免费+B端分层收费模式,与OpenAI闭源订阅制形成鲜明对比。行业人士指出,此次争议暴露出中国AI商业化路径的深层矛盾——如何在价格战环境下平衡技术创新与盈利模式。

    来源:TechWeb
  8. 郭明錤 (Ming-Chi Kuo) (Twitter)

    針對台積電與Nvidia做了產業調查,結論:
    1. 台積電CoWoS擴產計劃仍無改變 (逐季增加,至2025年12月擴產至每月約7萬片)
    2. Nvidia在台積電的2025年CoWoS投片約37萬片之規劃 (正負低個位數變化都是合理範圍),自4Q24至今無太大變化。

    市場傳言指出Nvidia在台積電2025年CoWoS投片規劃自40萬片以上,下修至38萬片,這與我的調查有出入,可能原因:
    1. 部分市場參與者對Nvidia的2025年投片規劃預期過於樂觀。
    2. 部分市場參與者對台積電2025年的CoWoS投片過度樂觀,連帶高估Nvidia的2025年投片。
    3. Nvidia因B200與B300系列的產品轉換時間顯著提前,造成的生產計劃改變,被誤認為Nvidia砍單CoWoS投片。
  9. LoopDNS资讯播报
    斯塔默:英法乌将向特朗普提出和平方案 斯塔默星期天(3月2日)上午接受英国广播公司(BBC)访问时说:“英国和法国将与乌克兰,可能还有一两个国家共同制定停战计划,然后我们将和美国讨论这项计划。” 他形容,这是“朝正确方向迈出的一步”,并强调各方必须找到方法合作,共同努力结束俄乌战争,“因为我们已经历三年的血腥冲突,现在须实现持久的和平”。 斯塔默希望欧洲能够组成一个“自愿联盟”来支持基辅,但与此同时,任何停火协议都必须有美国作为后盾,以防止俄罗斯总统普京再度入侵乌克兰。他提出,实现持久和平的三大要素是美…
    石破茂回应美乌争执:日方不会“站队”,将努力挽留美国参与乌克兰问题

    据报道,石破茂在答辩时表示,关于美国总统特朗普和乌克兰总统泽连斯基发生争执的报道令他感到困惑,“不知道为什么会发生这种事情”。石破茂认为,“特朗普有特朗普的考虑,美国要承受多大负担,为了纳税人美国总统应该要怎么做,他会考虑到这些……无论如何,在人们不断丧命的情况下,泽连斯基关于如何达成和平的诉求没有传递出去,这是令人极为遗憾的事情。”

    来源:环球网
  10. LoopDNS资讯播报
    潘功胜:确保民企融资成本在今后比较的长时间中保持在较低水平 2月28日,人民银行、全国工商联等多个部门联合召开金融支持民营企业高质量发展工作座谈会。会上,央行行长潘功胜透露,下一步,央行将引导金融机构增加大对民营经济的进一步投入。实施好适度宽松的货币政策,保持市场流动性宽裕。只要中国的通货膨胀压力不大,将确保民企融资成本在今后比较长的时间中保持在较低水平,为民营企业发展创造一个良好的宏观货币金融环境。 来源:金融界
    五部门联合召开金融支持民营企业高质量发展座谈会

    近日,中国人民银行、全国工商联、金融监管总局、中国证监会、国家外汇局联合召开金融支持民营企业高质量发展座谈会。
    会议认为,支持民营经济发展是金融服务实体经济的内在要求,也是践行金融工作政治性、人民性的具体体现。金融部门要坚持“两个毫不动摇”,积极健全政策框架,强化督导落实,为民营经济健康发展和民营企业做强做优做大提供有力的金融支持。

    来源:人民网
  11. 习近平会见绍伊古:中俄是百炼成钢的真心朋友 要不断深化战略协作

    中国国家主席习近平会见俄罗斯联邦安全会议秘书绍伊古时表示,中俄是山水相连的友好邻邦,更是“百炼成钢的真心朋友”;双方各层级要保持密切沟通,不断深化战略协作和务实合作,助力两国共同发展振兴。据俄罗斯塔斯社报导,绍伊古表示,俄中关系正处于前所未有的高度。

    来源:财新网
  12. 特朗普宣布比特币以太币等列加密货币战略储备 比特币曾飙一成

    美国总统特朗普在社交媒体真相社交(Truth Social)表示,预计将5种数字资产列入美国新设加密货币战略储备,涉及的数字资产价格飙升。
    特朗普在帖文中指,他1月签署的数字资产行政命令将建立一个包括比特币、以太币、瑞波币,Solana(SOL币)及Cardano在内的货币储备。他其後又指,比特币及以太币将成为储备核心。
    比特币一度升至9.51万美元,最新升9.6%报93,716美元;以太币一度升至2,550美元,最新升11.8%报2,483美元。据CoinGecko资料显示,特朗普宣布有关消息後数小时内,加密货币市场总值上涨约10%,或超过3,000亿美元。

    来源:AASTOCKS
  13. LoopDNS资讯播报
    美国财政部长斯科特·贝森特(Scott Bessent)在接受采访时表示,墨西哥已接受与美国对中国的关税措施保持一致,同时敦促加拿大也这样做,这是在未来数日避免对自身出口加征关税的潜在途径。 “我认为墨西哥政府提出的一个非常有趣的提案或许是在关税方面与美国对中国征收的情况保持一致,”贝森特在接受彭博采访时表示。 “我认为如果加拿大也这么做的话会是一个不错的姿态,这样从某种程度上我们就能凭借‘北美堡垒’抵御中国进口商品的洪流了,”他说。 bloomberg.com
    财长贝森特:墨西哥将跟进美国 对中国收相同关税

    路透报导称,墨西哥高级官员本周与川普内阁成员会面进行贸易谈判。川普总统提出的对墨西哥和加拿大进口产品征收的25%关税将于3月4日生效,同时对中国进口产品征收10%的额外关税。
    据彭博资讯日前报导,商务部长卢特尼克曾在2月20日在华府会晤墨西哥代表团时,认为墨国应对中国进口商品征收关税,以换取免除被美国对墨国输美商品全面课征关税。贝森特如今释出的消息似乎显示,卢特尼克对墨西哥的施压似乎已经奏效。

    来源:世界新闻网
  14. LoopDNS资讯播报
    英国与乌克兰签署22.6亿英镑贷款协议 以加强乌国防能力 英国财政部首席秘书达伦·琼斯当地时间3月1日晚在社交媒体平台上表示,当天,英国财政大臣蕾切尔·里夫斯与乌克兰财政部长谢尔盖·马尔琴科签署一项向乌提供22.6亿英镑贷款的协议,用于加强乌克兰的国防能力。 另据乌方消息,在双方领导人的见证下,乌克兰财政部长谢尔盖·马尔琴科和英国财政大臣通过线上方式签署了贷款协议。 来源:中国经济网
    斯塔默:英法乌将向特朗普提出和平方案

    斯塔默星期天(3月2日)上午接受英国广播公司(BBC)访问时说:“英国和法国将与乌克兰,可能还有一两个国家共同制定停战计划,然后我们将和美国讨论这项计划。”
    他形容,这是“朝正确方向迈出的一步”,并强调各方必须找到方法合作,共同努力结束俄乌战争,“因为我们已经历三年的血腥冲突,现在须实现持久的和平”。
    斯塔默希望欧洲能够组成一个“自愿联盟”来支持基辅,但与此同时,任何停火协议都必须有美国作为后盾,以防止俄罗斯总统普京再度入侵乌克兰。他提出,实现持久和平的三大要素是美国的后盾、欧洲国家提供的安全保障,以及具备抵御俄罗斯入侵能力的强大乌克兰。
    对于乌克兰总统泽连斯基与特朗普和美国副总统万斯在白宫公开争吵一事,斯塔默说,这令他感到不自在,但他认为泽连斯基没有做错任何事。“气氛显然很紧张。摄像机捕捉了一切。没有人想要看到这种情况。”

    来源:联合早报
  15. LoopDNS资讯播报
    判断央行对债市的态度,主要看央行“稳增长”和“防风险”这两大KPI,谁压倒谁。 去年政策边际转向之前,央行对长债上了一系列的打压手段,是因为924之前,央行“稳增长”的压力不大,但924之后,稳增长压倒防风险,央行就基本没有干预长债了,哪怕年底长债迅速且持续下行,央行始终没有什么动作。 而今年一季度,稳增长压力再度大幅减弱,而债市又大幅抢跑,防风险压力又阶段性压倒稳增长,在这窗口期,央行自然就顺水推舟,借机实现“稳汇率”和“压长债”的双重目标。 MacroMargin
    潘功胜:确保民企融资成本在今后比较的长时间中保持在较低水平

    2月28日,人民银行、全国工商联等多个部门联合召开金融支持民营企业高质量发展工作座谈会。会上,央行行长潘功胜透露,下一步,央行将引导金融机构增加大对民营经济的进一步投入。实施好适度宽松的货币政策,保持市场流动性宽裕。只要中国的通货膨胀压力不大,将确保民企融资成本在今后比较长的时间中保持在较低水平,为民营企业发展创造一个良好的宏观货币金融环境。

    来源:金融界
  16. 中美科技脱钩加剧信息鸿沟,全球投资者如何应对中国科技新势力追踪难题?

    在中美技术脱钩背景下,中国科技企业如宇树科技(Unitree)、深度求索(Deepseek)迅速崛起,但全球投资者正面临前所未有的信息追踪困境。芝加哥大学政治经济学家陈波(Bob Chen)在最新分析中指出,外资风险投资撤离、IPO市场流动性萎缩、技术竞争特性及政策监管变化,共同构筑了这场"信息铁幕"。以宇树科技为例,其估值在一年半内增长超五倍,创始人王星星从普通创业者跃升为与任正非、马云同席的科技领军者;深度求索则通过开源模式与超低成本策略,使中国普通用户得以在智能手机端直接使用大模型,倒逼美国云服务商重新评估垄断定价逻辑。
    陈波强调,中国供应链的极致成本优化(如宇树机器人价格仅为波士顿动力的1/10)、工程师薪酬洼地、以及规避出口管制的技术突破(如深度求索对GPU的优化使用),正在重塑全球科技竞争格局。然而,外资机构在华研究覆盖度骤减——2022年以来超80%美元基金收缩中国业务,叠加A股IPO暂停、港股流动性低迷,导致未上市科技企业信息透明度持续恶化。这种"双重脱钩"效应下,即便不投资中国的海外机构也不得不正视中国科技颠覆者对其本土市场的冲击。
    值得注意的是,部分颠覆者(如深度求索母公司幻方量化)此前甚至未受政府重点关注,量化交易监管收紧反而加速了其向AI领域转型。陈波建议投资者关注本土化数据服务商(如"百观")及宏观策略基金对人民币汇率与企业信心的交叉验证,以穿透信息迷雾。随着中国AI应用渗透率突破临界点,这场由成本革命驱动的科技变局或将重构全球资产定价逻辑。

    来源:Baiguan
  17. 特朗普政策组合拳加剧市场疑虑 美国经济韧性面临多重考验

    尽管美国经济2024年四季度仍保持2.3%的年化增速,1月失业率更降至4%的历史低位,但近期多项关键指标亮起预警信号。商务部数据显示,占经济需求三分之二的消费者支出1月意外下降0.2%,创四年最大单月跌幅;咨商会(Conference Board)消费者信心指数2月录得2021年以来最大降幅,通胀预期持续升温。更具指标意义的国债市场出现收益率曲线倒挂(10年期国债收益率4.23%低于三月期国债利率),这一传统衰退信号叠加标普500指数自2月19日以来3.1%的跌幅,引发市场对经济前景的担忧。
    分析师指出,特朗普政府首月推出的关税加码(拟对华追加10%关税、加墨25%关税)、移民限制及联邦裁员等政策,与尚未落地的税改红利形成"政策错位"。ING金融市场首席经济学家詹姆斯·奈特利指出:"政府优先推行拖累短期增长的政策,却未在促增长的税改和放松监管方面取得进展。"EY-Parthenon首席经济学家格雷戈里·达科测算,未来12个月经济衰退概率已升至35%-40%,较年初增长5个百分点。尽管亚特兰大联储模型将一季度GDP预测从增长2.3%下调至萎缩1.5%,但高盛仍维持未来12个月衰退概率15%的评估,强调当前数据波动可能包含企业为规避关税提前囤货(1月商品贸易逆差创1533亿美元新高)等临时因素。随着政策不确定性指数突破疫情期间峰值,这场"政策实验"对美国经济韧性的考验才刚刚开始。

    来源:WSJ
  18. 【观点】2025年中国经济增长目标前瞻:GDP增速5%左右,财政货币政策双发力

    据中信证券首席经济学家明明分析,2025年中国GDP增速目标预计设定为5%左右,CPI目标或下调至2%。为支撑经济回升,财政政策将加码发力:赤字率或提高至4%,新增专项债规模达4.2万亿-4.5万亿元(其中4000亿-6000亿用于收储),超长期特别国债规模预计1.2万亿-1.5万亿元,重点投向“两新”(新基建、新型城镇化)领域。货币政策延续“适度宽松”,降息降准窗口或于二季度开启。地方两会数据显示,31省GDP目标加权平均为5.3%,产业政策聚焦新质生产力,智能机器人等产业链或迎政策红利。风险提示包括经济复苏不及预期及地缘冲突加剧等。

    来源:第一财经