Skip to main content
DeepSeek R1 API availability/failure statisticsgrafana.net
LoopDNS资讯播报
03:11 · Mar 2, 2025 · Sun
×
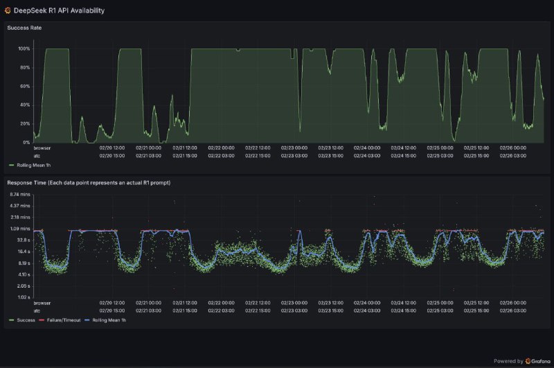
DeepSeek R1 API availability/failure statistics
grafana.net