Skip to main content

LoopDNS资讯播报

LoopDNS 综合资讯---简洁,及时,快速,准确


频道: @DNSPODT

电报讨论组: @LoopDNS

撤稿流程: https://t.me/loopdns/107752
  1. 特朗普政策组合拳加剧市场疑虑 美国经济韧性面临多重考验

    尽管美国经济2024年四季度仍保持2.3%的年化增速,1月失业率更降至4%的历史低位,但近期多项关键指标亮起预警信号。商务部数据显示,占经济需求三分之二的消费者支出1月意外下降0.2%,创四年最大单月跌幅;咨商会(Conference Board)消费者信心指数2月录得2021年以来最大降幅,通胀预期持续升温。更具指标意义的国债市场出现收益率曲线倒挂(10年期国债收益率4.23%低于三月期国债利率),这一传统衰退信号叠加标普500指数自2月19日以来3.1%的跌幅,引发市场对经济前景的担忧。
    分析师指出,特朗普政府首月推出的关税加码(拟对华追加10%关税、加墨25%关税)、移民限制及联邦裁员等政策,与尚未落地的税改红利形成"政策错位"。ING金融市场首席经济学家詹姆斯·奈特利指出:"政府优先推行拖累短期增长的政策,却未在促增长的税改和放松监管方面取得进展。"EY-Parthenon首席经济学家格雷戈里·达科测算,未来12个月经济衰退概率已升至35%-40%,较年初增长5个百分点。尽管亚特兰大联储模型将一季度GDP预测从增长2.3%下调至萎缩1.5%,但高盛仍维持未来12个月衰退概率15%的评估,强调当前数据波动可能包含企业为规避关税提前囤货(1月商品贸易逆差创1533亿美元新高)等临时因素。随着政策不确定性指数突破疫情期间峰值,这场"政策实验"对美国经济韧性的考验才刚刚开始。

    来源:WSJ
  2. 【观点】2025年中国经济增长目标前瞻:GDP增速5%左右,财政货币政策双发力

    据中信证券首席经济学家明明分析,2025年中国GDP增速目标预计设定为5%左右,CPI目标或下调至2%。为支撑经济回升,财政政策将加码发力:赤字率或提高至4%,新增专项债规模达4.2万亿-4.5万亿元(其中4000亿-6000亿用于收储),超长期特别国债规模预计1.2万亿-1.5万亿元,重点投向“两新”(新基建、新型城镇化)领域。货币政策延续“适度宽松”,降息降准窗口或于二季度开启。地方两会数据显示,31省GDP目标加权平均为5.3%,产业政策聚焦新质生产力,智能机器人等产业链或迎政策红利。风险提示包括经济复苏不及预期及地缘冲突加剧等。

    来源:第一财经
  3. LoopDNS资讯播报
    泽连斯基的飞机从美国飞往英国 航班跟踪网站Flight Aware的数据显示,一架乌克兰政府飞机于莫斯科时间周六6时53分(北京时间13时53分)从美国军事基地起飞,飞往伦敦。该网站指出,这架空中客车A319飞机于莫斯科时间6时53分从美国马里兰州的安德鲁斯军事基地起飞,目的地是伦敦。据乌克兰大众媒体报道,这架飞机是乌克兰当局和弗拉基米尔·泽连斯基使用的。 来源:金十数据
    英国与乌克兰签署22.6亿英镑贷款协议 以加强乌国防能力

    英国财政部首席秘书达伦·琼斯当地时间3月1日晚在社交媒体平台上表示,当天,英国财政大臣蕾切尔·里夫斯与乌克兰财政部长谢尔盖·马尔琴科签署一项向乌提供22.6亿英镑贷款的协议,用于加强乌克兰的国防能力。
    另据乌方消息,在双方领导人的见证下,乌克兰财政部长谢尔盖·马尔琴科和英国财政大臣通过线上方式签署了贷款协议。

    来源:中国经济网
  4. 据《华尔街日报》报道,美国总统特朗普在与泽连斯基发生口角后,已命令国家安全机构成员查明华盛顿是否可以暂时或完全停止向乌克兰供应武器。
    《华盛顿邮报》此前报道称,特朗普在白宫与泽连斯基发生口角后,美国政府正在考虑停止向乌克兰供应所有军事援助。

    source
  5. LoopDNS资讯播报
    据彭博记者,特朗普在椭圆办公室与来访的泽连斯基发生了激烈的讨论。 “你没有资格来决定我们的感受,”愤怒的特朗普说。“你现在没有筹码。” “你能平安脱身,很大程度上是因为我们,”特朗普还说。 万斯指责泽连斯基“缺乏尊重”。 随后,特朗普表示,这位乌克兰领导人正在“拿第三次世界大战做赌注”。 会议最后,特朗普对泽连斯基说,他“并不够感激”,还奇怪的补充道:“这将成为绝佳的电视节目。”(BBC) 来源:加美财经
    万斯副总统指出,泽伦斯基在去年访问美国时,就充分暴露出其想要搞乱美国的狼子野心,他在境内敌对势力民主党人的陪同下,访问宾夕法尼亚。目的是联合民主党,搞掉共和党,搞掉川普总统。其司马昭之心,乡下人皆知,是可忍孰不可忍。川普总统对此表示赞同,并说,我一直记着这件事,这是妄图颠覆美国政治体制的大事。

    wangzhian8848
  6. 美媒:中国要求顶尖科企高管避免前往美国

    美国媒体报道,中国政府以防机密信息泄露和国家安全为由,要求国内顶尖人工智能(AI)企业家和研究人员避免前往美国及其盟国。
    美国《华尔街日报》星期五(2月28日)引述知情人士报道称,这些科技企业的高管和研究人员如果坚持前往美国或其盟国,须在离境前向当局报备行程,并在返回后汇报行程细节,包括会面对象及参与的活动等信息。
    知情人士说,中国政府担忧这些高管和研究人员在海外旅行时,可能会泄露中国AI领域的机密信息,甚至被美国当局拘留,并被用作美中谈判的筹码。
    知情人士还透露,中国AI初创公司深度求索(DeepSeek)创始人梁文峰拒绝出席2月在巴黎举办的AI峰会、另一家中国AI初创公司创始人去年取消美国行程,原因均是接到北京方面的指示。

    来源:联合早报
  7. LoopDNS资讯播报
    观点:美国的耻辱日 《纽约时报》专栏作家布雷特·斯蒂芬斯撰文指出,2025年2月28日特朗普总统与乌克兰总统泽连斯基的会晤,标志着美国外交传统的历史性倒退。文章将此次会晤与1941年罗斯福与丘吉尔签署《大西洋宪章》的里程碑事件对比,痛斥特朗普以"保护费"式手段逼迫战火中的乌克兰出让矿产开发权,甚至以"乌克兰未展现足够谄媚姿态"为由公开羞辱泽连斯基。作者警告,这种纵容俄罗斯扩张的绥靖政策将重蹈阿富汗撤军覆辙,刺激中国在台海、南海及澳洲周边的军事动作。尽管文章建议通过扣押俄罗斯资产、推动欧洲军备重整等方式止…
    彭博:特朗普正在摧毁“基于规则的国际秩序”,中国在全球意识形态竞争中逐渐领先

    尽管特朗普对全球秩序的冲击在短期内可能会对中国,尤其是在贸易领域造成一定影响,但从长远来看,他实际上正在塑造一个更适合中国共产党的世界。例如,特朗普以军事和经济胁迫手段试图收购格陵兰岛的做法,为习近平提供了一种比普京入侵乌克兰更温和的方式来实现对台湾的掌控。
    在这场全球权力竞争中,习近平相较于特朗普有一个明显优势:他今年71岁,比特朗普年轻七岁,并且永远不需要面对选举。
    这意味着,习近平完全可以等待特朗普的任期结束,静观美国政坛风向的再次变化。当这种钟摆效应让另一届美国政府重新掌权时,他们可能会发现,“中国式民主”已经成为全球新常态,而“基于规则的国际秩序”可能已经发生了根本性改变,甚至再也回不到过去。

    来源:加美财经
  8. LoopDNS资讯播报
    中国2月官方制造业PMI为50.2,预期49.9,前值49.1; 非制造业PMI为50.4,预期50.5,前值50.2; 综合PMI为51.1,前值50.1。 国家统计局: 着春节后企业陆续复工复产,生产经营活动加快,制造业采购经理指数明显回升。 有色金属冶炼及压延加工、通用设备、电气机械器材等行业两个指数均位于54.0%及以上,相关行业产需释放较快;纺织服装服饰、石油煤炭及其他燃料加工等行业两个指数均低于临界点,行业供需偏弱。 受节前集中采买,节后假日效应消退等因素影响,与居民消费相关的零售、住宿、餐…
    2月PMI释放筑底信号 中国通缩压力现缓和迹象但复苏动能仍弱

    高盛分析师Paul Cavey在3月1日发布的研报中指出,中国2月官方制造业PMI微升至50.2虽受春节错位效应影响,但结合建筑业PMI止跌、就业指标连续三月改善、出厂价格指数回升等细节,显示经济下行压力或已接近触底。数据显示制造业仅处扩张临界点,服务业PMI则因节后返工导致休闲消费回落而明显走弱。值得注意的是,PMI投入价格与出厂价格指数剪刀差收窄,暗示2024年核心CPI超跌态势可能修正。不过分析强调,当前复苏信号仍显脆弱,需观察居民定期存款增速是否出现趋势性逆转等关键指标,才能确认经济周期真正企稳。

    来源:East Asia Econ
  9. LoopDNS资讯播报
    昨天市場謠傳NVIDIA下修2025年CoWoS先進封裝產能,根據定錨研調,雖然細節略有出入,但初步判斷確實有風險,整理如下: 1) 台積電已通知封測廠有可能下修後段oS委外訂單。 2) N5/4製程產能仍接近滿載,並未下修,主因為彌補台南強震損失。 3) 下一代Rubin GPU可能會提前tape out。 investanchors
    Rumor again(=_=)

    Nvidia下修2025年先進封裝訂單9.0萬片。其中台積電5萬片,專業封測代工4萬片。此为实质砍单,而非 Nvidia 此前所说的 CoWoS-S 转 CoWoS-L。

    GB300(Rubin GPU 和 Vera CPU)计划 2025 年 6 月流片,最快 2026 年初量产,采用 N3P、N38、N5 制程及 CoWoS-L 封装,配备 Hynix 独供的 12-Hi HBM4。CPO 要到 GB300 才開始使用,GB200 還是沿用原來的CPC。

    QQ_Timmy
  10. 美国经济霸权未衰退?学者解析全球化时代跨国资本的真实权力格局

    美国经济衰退论常被提及,但学者肖恩·斯塔尔斯(Sean Starrs)在最新访谈中指出,全球化使得美国经济霸权以跨国公司为支点实现“全球延伸”,而非萎缩。斯塔尔斯认为,传统GDP指标无法反映经济实力本质——例如,中国虽是iPhone最大组装国,但利润仍流向美国苹果公司。其研究显示,美国企业占据全球2000强跨国公司中13个关键行业的主导地位(如电子、软硬件),且在顶级企业股权结构中,美资占比高达46%,远超其他国家。斯塔尔斯以华为遭美制裁为例,强调美国能通过技术垄断扼杀中国科技企业全球竞争力,而美元霸权与华尔街金融主导地位进一步巩固了美国“结构性权力”。尽管中美博弈持续,但斯塔尔斯认为,中国深度融入美国主导的全球资本主义体系,反而强化了美国对华压制能力。无论特朗普或拜登执政,对华科技封锁与金融施压将是长期战略,盟友体系亦难动摇这一格局。

    来源:JACOBIN
  11. LoopDNS资讯播报
    据彭博记者,特朗普在椭圆办公室与来访的泽连斯基发生了激烈的讨论。 “你没有资格来决定我们的感受,”愤怒的特朗普说。“你现在没有筹码。” “你能平安脱身,很大程度上是因为我们,”特朗普还说。 万斯指责泽连斯基“缺乏尊重”。 随后,特朗普表示,这位乌克兰领导人正在“拿第三次世界大战做赌注”。 会议最后,特朗普对泽连斯基说,他“并不够感激”,还奇怪的补充道:“这将成为绝佳的电视节目。”(BBC) 来源:加美财经
    越南前将军警示:避免地缘政治对抗,维护国家独立自主

    越南人民军前中将阮国策(Nguyễn Quốc Thước)早在2018年就曾警示,若让中国认为越南站队美国或日本,加入围堵中国的阵营,不仅南沙群岛的主权难以维持,北部边境甚至可能面临直接军事威胁。同时,他指出,美国对越南的支持取决于其在国际法和正义问题上的立场,若被视为“依附中国”,则难以获得美方在南海问题上的支持。面对美中两大国的战略竞争,阮国策强调,越南应保持独立自主,避免成为大国角力的牺牲品,否则可能重蹈利比亚、伊拉克、阿富汗或叙利亚的覆辙。他呼吁越南人民坚定自立自强,以最高的善意努力维护和平与公正,为国家的未来谋求稳定发展。
    白宫争议之后,越南人民军官网发布了对越南人在中美冲突中的告诫: 1)越南绝不会成为遏制中国的代理战场。 2)保持中美两国的战略自主,并与两国建立良好的关系。 3)凭借外交智慧,维护和支持国家独立。

    来源:Michael Anti / Quân Đội Nhân Dân Việt Nam
  12. LoopDNS资讯播报
    据彭博记者,特朗普在椭圆办公室与来访的泽连斯基发生了激烈的讨论。 “你没有资格来决定我们的感受,”愤怒的特朗普说。“你现在没有筹码。” “你能平安脱身,很大程度上是因为我们,”特朗普还说。 万斯指责泽连斯基“缺乏尊重”。 随后,特朗普表示,这位乌克兰领导人正在“拿第三次世界大战做赌注”。 会议最后,特朗普对泽连斯基说,他“并不够感激”,还奇怪的补充道:“这将成为绝佳的电视节目。”(BBC) 来源:加美财经
    观点:美国的耻辱日

    《纽约时报》专栏作家布雷特·斯蒂芬斯撰文指出,2025年2月28日特朗普总统与乌克兰总统泽连斯基的会晤,标志着美国外交传统的历史性倒退。文章将此次会晤与1941年罗斯福与丘吉尔签署《大西洋宪章》的里程碑事件对比,痛斥特朗普以"保护费"式手段逼迫战火中的乌克兰出让矿产开发权,甚至以"乌克兰未展现足够谄媚姿态"为由公开羞辱泽连斯基。作者警告,这种纵容俄罗斯扩张的绥靖政策将重蹈阿富汗撤军覆辙,刺激中国在台海、南海及澳洲周边的军事动作。尽管文章建议通过扣押俄罗斯资产、推动欧洲军备重整等方式止损,但坦承"白宫沦陷于政治流氓之手"的现状已严重损害美国信誉,呼吁两党具有战略眼光的政治力量共同挽救美国国际形象。

    来源:纽约时报
  13. LoopDNS资讯播报
    据彭博记者,特朗普在椭圆办公室与来访的泽连斯基发生了激烈的讨论。 “你没有资格来决定我们的感受,”愤怒的特朗普说。“你现在没有筹码。” “你能平安脱身,很大程度上是因为我们,”特朗普还说。 万斯指责泽连斯基“缺乏尊重”。 随后,特朗普表示,这位乌克兰领导人正在“拿第三次世界大战做赌注”。 会议最后,特朗普对泽连斯基说,他“并不够感激”,还奇怪的补充道:“这将成为绝佳的电视节目。”(BBC) 来源:加美财经
    泽连斯基的飞机从美国飞往英国

    航班跟踪网站Flight Aware的数据显示,一架乌克兰政府飞机于莫斯科时间周六6时53分(北京时间13时53分)从美国军事基地起飞,飞往伦敦。该网站指出,这架空中客车A319飞机于莫斯科时间6时53分从美国马里兰州的安德鲁斯军事基地起飞,目的地是伦敦。据乌克兰大众媒体报道,这架飞机是乌克兰当局和弗拉基米尔·泽连斯基使用的。

    来源:金十数据
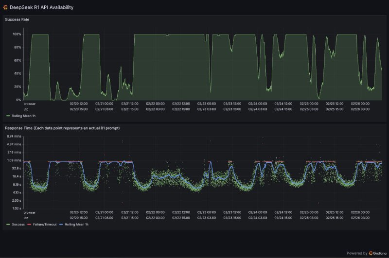
  14. DeepSeek开源周第六天:

    深度求索(DeepSeek)最新公开的推理系统技术文档显示,其千亿参数大模型DeepSeek-V3/R1通过创新的跨节点专家并行(Expert Parallelism,EP)架构,实现了高达545%的理论成本利润率。该系统采用EP32至EP144动态并行策略,在预填充阶段通过4节点32路冗余专家部署,解码阶段扩展至18节点144路并行,配合独创的"双微批次"计算-通信重叠技术,成功将通信延迟隐藏在计算流程中。值得注意的是,系统通过三级负载均衡机制(预填充/解码/专家计算)动态分配任务,在单日6080亿输入token的流量压力下,H800节点集群实现了输入73.7k token/s、输出14.8k token/s的吞吐量。技术文档同时披露,当前理论单日营收可达56.2万美元,实际运营中因免费服务和夜间折扣,真实收益显著低于该数值,但依然验证了EP架构在超大规模稀疏模型推理中的经济可行性。

    来源:DeepSeek / Github